陕西中医药大学是一所以中医药专业为主体,医、理、工、文、管多学科专业相互支撑、交叉融合的医科类院校。其数字化工作不断走在高校前列,近年来启动智慧校园建设。但不断以来数据缺乏良好的展示平台,陕西中医药大学选择与联奕合作,利用数据分析软件
亿信ABI有效打通信息收集和展示的链路,构建一个可视化、自动化的数据管理平台。
那么,就具体的场景而言,一站式
数据分析平台亿信ABI是怎么发挥作用的呢?
为什么需要数据化运营
高校信息化的建设与开展不断更新迭代,已形成了“人、财、物”为管理对象的各种业务管理系统,也因此积累了海量的业务数据。但传统的各业务系统建设或多或少都有各自的数据分析与展示后台,由于系统之间的壁垒,数据无法实时共享,导致数据的分析展示作用、查看权限受限。
智慧校园场景化落地实战
陕西中医药大学利用亿信ABI建设了统一的校情综合分析平台,涉及内容包括Ezpay、领导驾驶舱、综合校情、数据简报、信息探索和学生门禁等各项内容。顺利获得数据化运营改进数据收集和管理方式,用数据驱动业务,对业务数据进行可视化分析,以提升学校管理水平和服务能力。
轻松整合异构数据源
传统的学校教务人员如果需要做数据分析,需要操作多个不同异构系统,不仅涉及系统繁多,工作量大,而且工作内容复杂,差错容忍度低。单纯依靠人工操作,不仅效率多,耗费大量人力,还易产生数据误差。亿信ABI可从多个系统、数据源获取数据,支持多种数据库连接,还可以轻松整合多个业务系统的数据,打破信息孤岛,进行综合展示分析,让决策更清晰。
领导驾驶舱运营管理多元化
领导驾驶舱以驾驶室的方式,根据详细的评价指标体系,将收集的数据信息根据各种各样普遍的数据图表(3D地图、柱状图、折线图、饼状图)艺术化、形象化、细化,即时体现学校运作的重要指标值,形象化的检测学校运行状态,供学校领导层按时汇报工作。

管理驾驶舱还支持移动端和大屏展示,管理人员可以随时随地查看运营数据,并对企业运营、生产过程进行科学决策,及时调整策略。
丰富的校情可视化数据看板
在综合校情查询与主题分析角度,对教务教学、科研、资产、财务、人事与学生管理、一卡通等业务,进行结构、趋势、分布等综合分析,让各级领导一屏在手,掌握全局,多种指标实时随地呈现,助力科学决策。
师资队伍
高校师资队伍建设的优劣决定了高校人才培养质量的高低。如何在大数据时代科学利用源于高校各个层面的海量数据,并使之成为高校师资队伍建设的参考与方向,是众多高校需要解决的问题。师资队伍页面顺利获得展现教职工主要的属性指标,分析了现在高校师资队伍建设中所存在的问题,对加强高校师资队伍建设起到指导作用。如下图:
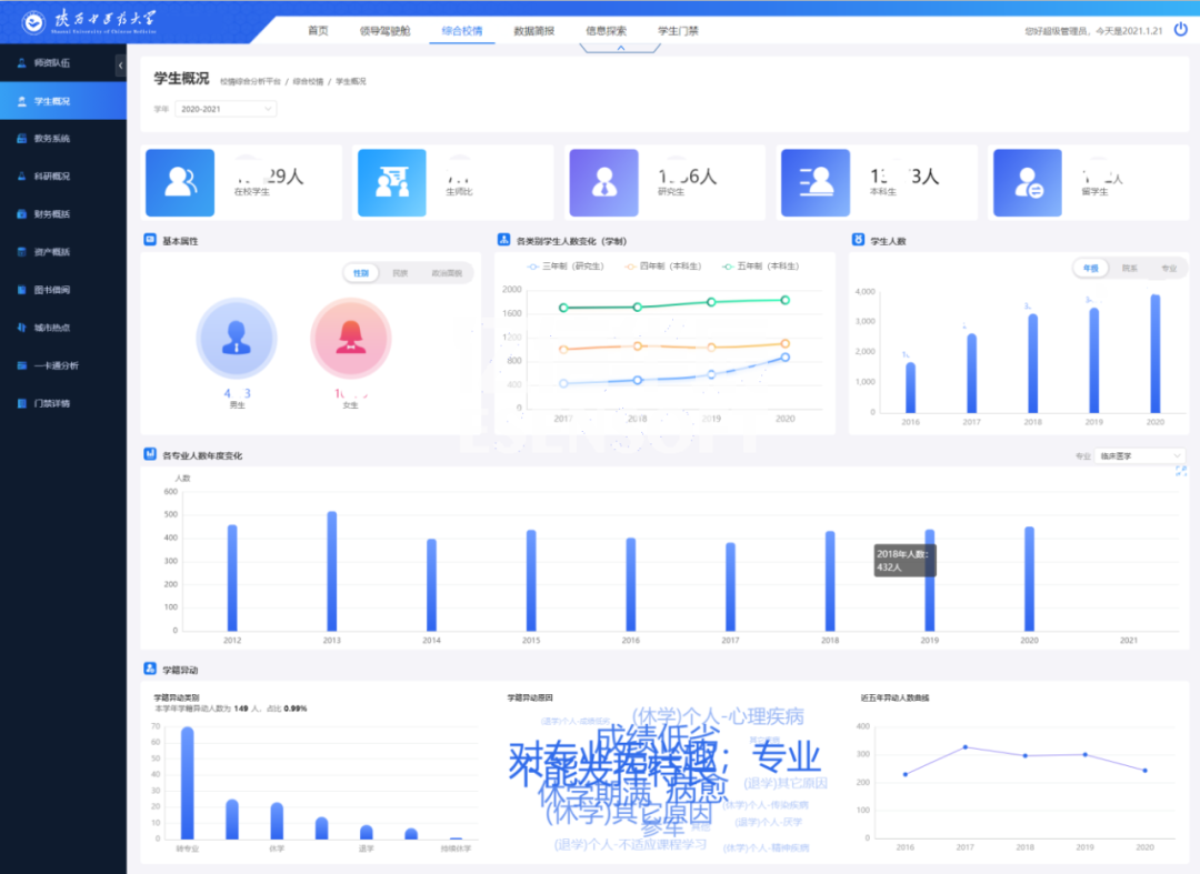
学生概括
学生概括展现出学生的基本属性、人数分布、学籍情况、借阅与消费、毕业与就业等指标。如下图:
资产分析
强化资产管理是推进预算制度改革的重要内容,也是部门预算有效执行的重要保证。资产概括页面顺利获得分析学校各类型资产的存量和分布情况,可以提高资产的利用率,从而指导探索进一步管好用好高校资产的方法与途径。如下图:
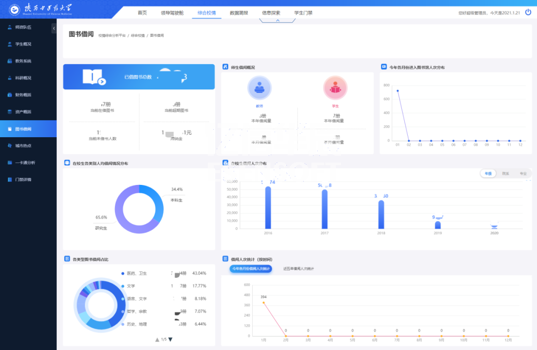
图书借阅
对陕西中医药大学图书馆馆藏图书的种数、册数,以及图书借阅率,不同用户群借阅情况进行了统计,顺利获得对统计数据的分析找出了图书流通的一般规律,为今后馆藏资源的配置、布局以及流通阅览服务工作的完善给予参考。如下图:

一卡通分析
一卡通分析页面顺利获得对全校师生消费和卡片进行分析,可以让学校管理者对在校师生的消费情况和规律有一个量化的认识,从而能够合理地分配资源,降低管理成本,这对校园的规划建设和学校学生管理工作都具有重要的作用。如下图:

多层级的权限管理
亿信ABI搭建的校情综合分析平台,系统主要分五种类型用户:学校领导、行政部门领导、教学部门领导、行政部门老师和教学部门老师。用户根据不同的角色具有不同的权限 ,看到的信息也不同。
结语:数据化是科技的产物,陕西中医药大学也在这个过程中走出了自己的道路,利用亿信ABI以各种图表等形式在校情综合分析平台上展示,为信息资源整合共享奠定基础,为学院教学、科研、管理和服务给予统一、规范、准确、实时的权威数据服务,并为今后的数据挖掘和科学决策给予可靠的依据。